传感器是能够感受规定的被测量并按一定规律转换成可用输出信号的器件或装置的总称,通常被测量是非电物理量,输出信号一般为电量。当今世界正面临一场新的技术革命,这场革命的主要基础是信息技术,而传感器技术被认为是信息技术三大支柱之一,一些发达国家都把传感器技术列为与通信技术和计算机技术同等位置。
随着现代科学发展,传感技术作为一种与现代科学密切相关的新兴学科也得到迅速的发展,并且在工业自动化测量和检测技术、航天技术军事工程、医疗诊断等学科被越来越广泛地利用,同时对各学科发展还有促进作用。
总的来说,传感器的特点包括:微型化、数字化、智能化、多功能化、系统化、网络化。它是实现自动检测和自动控制的首要环节。传感器的存在和发展,让物体有了触觉、味觉和嗅觉等感官,让物体慢慢变得活了起来。
通常根据其基本感知功能分为热敏元件、光敏元件、气敏元件、力敏元件、磁敏元件、湿敏元件、声敏元件、放射线敏感元件、色敏元件和味敏元件等十大类。
传感器动图
1、布料张力测量及控制原理

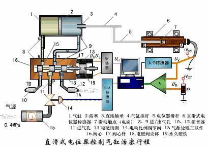
2、直滑式电位器控制气缸活塞行程

3、压阻式传感器测量液位的工作原理

4、气泡式水平仪的工作原理

5、扩散硅式压力传感器

6、称重式料位计

7、电子吊车秤

8、荷重传感器用于测量汽车衡的原理

9、荷重传感器的应用

10、电位器式传感器

11、多孔性氧化铝湿敏电容原理

12、基本变间隙型电容传感器和差动变间隙型电容传感器的工作原理

13、变面积型电容传感器工作原理

14、利用接近开关进行物体位检测的原理

15、电容式压力传感器

16、差压式液位计a

17、差压式液位计b

18、差压式液位计c

19、电容测厚仪

20、电容加速度传感器

21、频率差法测量流量的原理

22、空气传导型超声波发生、接收器的结构

23、超声波应用的两种类型

24、超声波探头的结构

25、超声波流量计的原理

26、超声波测量密度原理

27、超声波测量液位原理

28、超声防盗报警器

29、纵波探伤

30、横波探伤






关闭返回